CertPing: AI

CertPing: AI

📅 更新时间: 2026/5/14 ✍️ 作者: AITools导航编辑部
技术

使用 CertPing 保护您的在线形象,这是一个原生的 AI 完整网站监控平台。我们提供正常运行时间检查、SSL 自动化、状态页面、品牌保护和商标扫描——所有功能集于一身。

CertPing:AI驱动的全方位网站监控与品牌防护平台

在当今数字化时代,企业的在线形象和数字资产安全变得比以往任何时候都更加重要。想象一下,一个平台能够同时监控您的网站正常运行时间、自动化SSL证书管理、检测钓鱼攻击、保护商标,并且所有这些功能都由AI技术驱动。这就是CertPing为我们带来的创新解决方案。

CertPing是一款原生的AI驱动企业级平台,专门为现代团队打造,旨在将网站监控、SSL管理、品牌防护和商标扫描整合到一个统一的生态系统中。让我们深入了解这个强大平台的独特之处。

智能SSL管理:告别手动续期

对于任何技术团队来说,SSL证书管理一直是一个令人头疼的问题。传统的手动续期不仅耗时,还容易出现人为失误,导致网站突然无法访问。CertPing的SSL Manager彻底改变了这一现状。

平台采用AI驱动的证书编排,实现零接触自动化。系统能够智能预测90天的旋转窗口,自动处理验证、颁发和多云部署。最令人印象深刻的是,CertPing支持原生多云环境,包括AWS ACM、Azure Key Vault和Kubernetes,确保证书能够在不同云平台之间无缝同步。

想象一下,当您的SSL证书即将过期时,系统会在90天内自动检测,完成续期,并将新证书推送到您的所有部署环境中,整个过程实现零停机时间。这不仅仅是自动化,这是将SSL视为代码来管理的革命性思路。

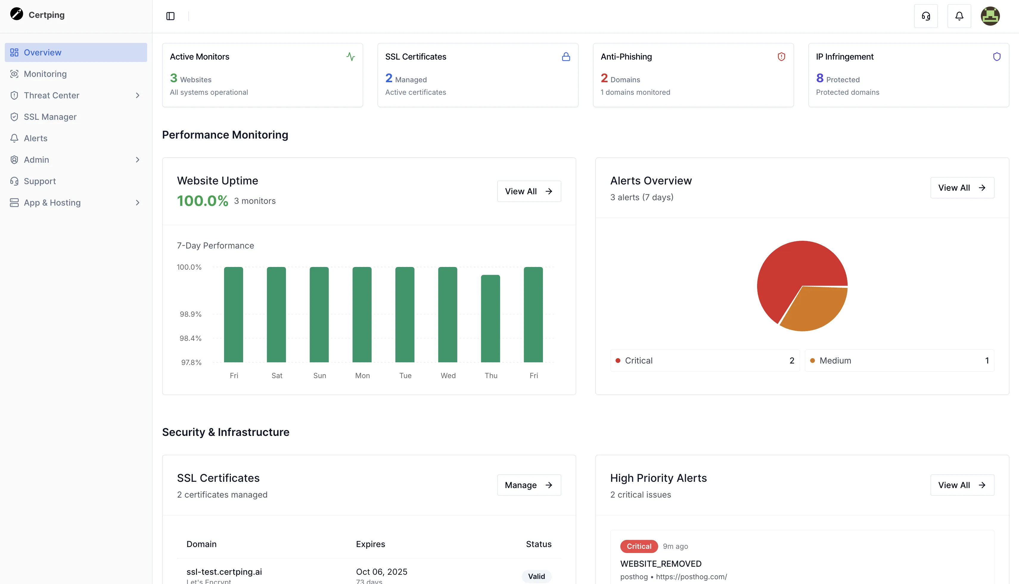
全天候网站监控:实时掌控系统健康

网站正常运行时间直接关系到企业的收入和用户信任。CertPing提供全面的HTTP(S)和TCP监控,确保您的服务始终在线。系统支持从30秒到10分钟的自定义检查间隔,满足不同业务场景的需求。

当网站出现问题时,时间就是金钱。CertPing的实时警报系统会在检测到异常的第一时间通知您,无论您使用邮件、Slack、Teams还是PagerDuty,都能及时收到告警。系统还提供详细的分析报告,包括网站正常运行时间、SSL证书有效期、响应时间等关键指标,帮助团队做出数据驱动的决策。

AI驱动的反伪造引擎:智能品牌防护

网络钓鱼和品牌仿冒是当今互联网面临的最大安全威胁之一。不法分子经常通过注册与知名品牌相似的域名来欺骗用户,窃取敏感信息。CertPing的Anti-Impersonation Engine采用基于神经网络的模式识别技术,能够实时检测typosquatting(拼写错误域名)、钓鱼域名和品牌滥用。

系统持续扫描USPTO注册表、全球商标数据库和开放网络,从新兴威胁模式中学习,识别复杂的仿冒攻击。99.8%的准确率和不到1秒的响应时间,意味着在攻击者造成实际损害之前,您就已经知晓并采取了行动。

这个功能的价值不仅在于技术,更在于它将安全监控和品牌保护融为一体。当您的法律团队还在讨论如何应对时,CertPing的AI系统已经为您发现了潜在威胁。

知识产权保护:专业的商标服务

在数字时代,品牌的价值不仅体现在产品和服务上,更体现在法律保护上。CertPing提供全面的知识产权保护服务,从商标扫描到商标申请,一站式解决您的IP需求。

平台持续监控全球知识产权注册处,当发现与您的品牌相似的商标申请时,立即发出警报。更重要的是,CertPing建立了专业的律师网络,能够为您提供专家法律咨询、战略建议以及商标申请支持。从检测到解决,CertPing为您构建了完整的法律保护流程。

统一的仪表板:一目了然的管理体验

CertPing最强大的优势之一是其统一的仪表板。在这里,您可以查看网站可用性、品牌安全、SSL证书状态和性能分析。无论是DevOps团队需要了解基础设施健康,还是法律团队需要跟踪品牌保护进展,所有人都能在同一个平台找到所需信息。

这种统一的可见性不仅提高了团队协作效率,还帮助企业建立更加透明和负责任的运营文化。所有关键指标、威胁检测和合规报告都在一个地方,让决策变得简单高效。

灵活的定价:从免费到企业级

CertPing提供三种灵活的定价方案,满足不同规模企业的需求。免费计划允许用户永久免费使用基础功能,包括3个网站监控、10分钟检查间隔和1个域名的防伪造引擎。对于成长中的企业,按需付费计划提供了更大的灵活性和可扩展性,每项服务都可以根据实际使用量付费。

大型企业可以选择企业级方案,享受无限监控、30秒检查间隔、白标状态页面以及专业的SLA支持。无论您是初创公司还是跨国企业,CertPing都能为您提供量身定制的解决方案。

真实用户反馈:行业的认可

CertPing的用户来自各行各业,从云计算公司到金融科技公司,再到零售巨头。CloudScale的CTO Alex Johnson表示:"我们用CertPing的基础设施部署取代了手动证书续期,实现了向AWS ACM和Azure环境的自动旋转,零停机时间。"

FinTech Solutions的DevOps负责人Sarah Lee则评价道:"终于有了一个将SSL视为代码来处理的工具。向AWS和Azure的多云部署是无缝的。"这些真实的反馈充分证明了CertPing在解决企业实际痛点方面的价值。

总结:为数字时代打造的一体化平台

CertPing的出现标志着网站监控和品牌防护领域的一个重要里程碑。它不仅仅是将多个工具整合在一起,而是通过AI技术创造了一个智能的、主动的安全生态系统。对于任何希望保护其数字资产和品牌声誉的企业来说,CertPing都是一个值得考虑的选择。

无论您是需要解决SSL证书管理的DevOps工程师,还是负责品牌保护的法律顾问,CertPing都能为您提供所需的功能和支持。在一个日益复杂的数字世界中,拥有一个全面、智能、可靠的保护平台,不仅仅是技术选择,更是商业战略的明智之举。